Kaiken tämän julkinen puoli voisi löytää muttei edes etsi
Teemat kuten cleantech, business intelligence (BI), Internet of Things (IOT) ja kasvuyritykset vilisevät usein erilaisten julkisten organisaatioiden strategioissa sekä erilaisissa hankkeissa ja projekteissa. Jos asiantuntijan tulee kartoittaa nopeasti käsitys siitä, minkälaiset yritykset toimivat esimerkiksi fintechin parissa, voi tehtävä olla kuin neulan etsimistä heinäsuovasta. Muiden yritystapahtumien seuranta saattaa onnistua, mikäli asiantuntija seuraa aktiivisesti paikallista sekä kansallista mediaa, surffailee aktiivisesti internetissä ja sosiaalisen median eri kanavissa.
Perinteiset toimialaluokitukseen pohjautuvat yrityslistaukset eivät riitä, kun halutaan luotettavaa tietoa muuttuvasta yritysmaailmasta.
Kun oman asiantuntijuuden vaikuttavuus joko kunnan asiantuntijana, liiton tutkijana tai kehitysyhtiön yritysneuvojana vaatii tarkkojen yritysteemojen tunnistamista helposti ja nopeasti, joutuu asiantuntija usein miettimään, mistä luotettavaa tieto kannattaa etsiä. Jopa Suomi on täynnä erilaisia yrityslistauksia, mutta ne pohjautuvat usein toimialaluokitukseen. Myös pienemmillä alueilla asiantuntijan oma ”mutu” on vahva. Tämä ei kuitenkaan riitä, mikäli halutaan luotettavaa tietoa muuttuvassa yritysmaailmassa. Tässä muutamia esimerkki, kuinka asiantuntijanne pystyvät muutamalla klikkauksella saamaan nämä tiedot eteensä.
1. Modernit yritysluokittelut
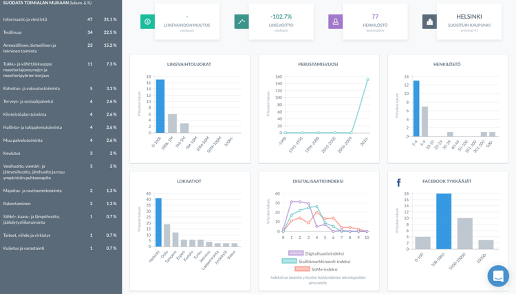
Perinteinen yritysluokittelu, tilastokeskuksen toimialaluokat, eivät taivu kovinkaan helposti tämän päivän moderneihin teemoihin ja uusiin yritysluokkiin. Esimerkiksi BI:n parissa olevia yrityksiä on 11:ssä eri TOL‑luokassa ja erilaisia koneita ja asioita internetiin yhdistää ja vie huimat 20 eri toimialaluokan yritystä. Sanomattakin on selvää, että nopeaa hakua IOT‑yrityksistä ei ole kovin helppo tehdä. Myöskään yleisesti käytössä oleva "hakukoneiden mestari" Google ei aina anna kaikista luotettavinta tulosta, etenkin jos yrityksiä halutaan vielä luokitella sijainnin tai kokoluokan mukaan.
2. Rajatun alueen piilotyöpaikat
Tieto alueen kasvavista, rahoitusta saaneista yrityksistä on tärkeää sekä rekrytointiyritykselle että monelle julkiselle organisaatiolle, esimerkiksi TE‑toimistoille. Kun halutaan analysoida ja tutkia tiettyä yritysjoukkoa, joko yrityksen profiilin, tapahtumien tai jonkin tietyn teknologian mukaan, mukautuu vainu näihin hakuihin helposti.
3. Kasvuyritykset / Startupit
Ensinnäkin, kasvuyrityksen määritelmä on hyvin häilyvä. Vastauksia on todennäköisesti yhtä monta kuin vastaajiakin. Monia alueellisia vaikuttajia kiinnostaa se, kuinka oman alueen yritykset kasvavat ja minkälaisia startupeja alueella on. Nämä yritykset luovat suuren osan Suomen työpaikoista, sekä todennäköisimmin kansainvälistyvät tai laajentavat toimintaa kotimaan sisällä.
.
4. Jäsenhankinta ja –seuranta
Useilla järjestöillä on laaja nykyisten jäsenten kanta, jossa tapahtuvia muutoksia ja trendejä on hyvä seurata. Tällöin pystytään tarjoamaan ajankohtaisia koulutuksia, tapahtumia sekä verkostointotilaisuuksia omille jäsenille. Myös uusjäsenhankinta on monille järjestöille tärkeä tulonlähde ja jopa tavoitteisiin sidottu konkreettinen luku. Avoimen datan avulla on helppo automatisoida tässä joukkiossa olevat murrokset ja muutokset ja peilata jo olemassa olevaa jäsenistöä potentiaalisiin.
5. Kuntien päätöksenteko
Monia päättäjiä ja vaikuttajia kiinnostaa erityisesti rajatun julkisen sektorin päätöksenteko. Tämä vaikuttaa useimpiin yrityksiin sekä niiden toimintaan, jolloin erilaiset liitot, järjestöt ja muut toimijat pystyvät suunnittelemaan omaa vaikuttamistaan virallisten pöytäkirjojen pohjalta tai tehdä makrotason analyysia erilaisilla rajauksilla.
Vainun avulla löydät nämä ja paljon muuta. Aletaanko etsiä?
